
一、陶瓷多管除尘器+湿式脱硫塔说明
陶瓷多管除尘器+湿式脱硫塔是采用先除尘后脱硫的两级装置,使用双碱法脱硫工艺,保证脱硫液再生、循环使用,避免了二次污染,并且大大降低设备运行成本。
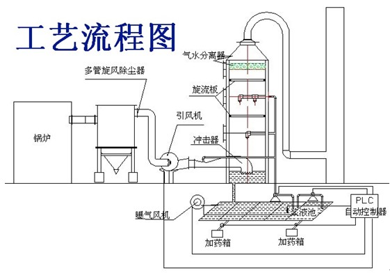
二、除尘脱硫器工艺流程图

烟气通过省煤器进入高效多管除尘器后,90%的尘埃在旋风子的作用下被除去,由自动卸灰器排出;烟气在引风机的作用下进入脱硫塔底部冲击器,流速为17m/s的气流高速冲击塔内液面而产生密集气泡,使细微尘埃落入循环液中,部分SO2气体与碱液发生中和反应;烟气在旋流板的作用下旋转上升,以延长烟气在塔内的滞留时间;密集型强雾化置在塔内形成全雾化气幕,使烟气与碱液充分接触,完成完全的中和反应,达到高效脱硫的目的。带水烟气上升至上层旋板时,部分湿润烟气由于旋流板的作用,产生气水分离,然后进入格删型脱水装置,实现更全面的汽水分离,洁净烟气进入烟囱排入大气。
三、陶瓷多管除尘器+湿式脱硫塔技术参数:
1.除尘效率: >90%
2.设备阻力: <900Pa
3.进口流速:10~16m/s

扫一扫,加微信:
